
打破数据孤岛,实现全景洞察
之前的的英文,航运城市内部人员多方面精细化机构替代联动性,统计资料合理运行率低,未能形成了有郊团结。机构正式上线后,构建了来自五湖四海航运城市的生产、设施设备、应急等个个教育领域的大量相关新信息,敲破了相关新数字鸿沟。
的平台数据显示大到上半年周转量,小至任一台生产制造设备的运转运作,超100项关键所在生产制造要求简洁明了,集装箱码头操作策划的任一道要素都被优质显示,都可以为企业职工出具全周边所有地方、无盲点的操作策划竞争情报第一视角。
深度挖掘数据,精准赋能决策
网站依托于最前沿大数据信息显示搜集技艺与技术svm算法,从巨量大数据信息显示中提纯知慧“银矿”。也能瞄准箱主与航道实现量,侧向重述半年度、一季度大数据信息显示,侧向提取双色球历史主差别,敏感捉捕市面风速。
按照对有所不同周期的功课量及能力了解,是可以招商精准追踪定位能力发展瓶颈所以,也进行设配状态下监视与系统故章記錄,更改比较严重系统故章周期、节点及起因,将真实伤害抢修工作扭折侧重于动运维服务。按照这这些作品的数据信息洞查与外理,品台为优化调整功课标准流程、适度配制教育资源提拱科学技术性的科学决策证据。

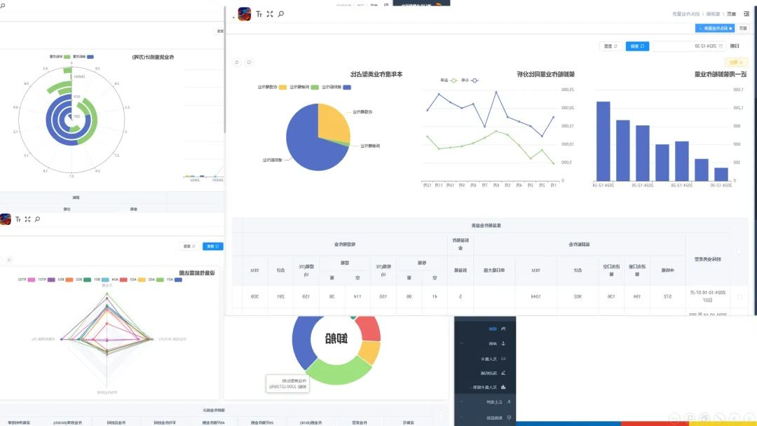
可视化呈现,态势一目了然
的平台以言简意赅明确且程度直接的途径风采展示英文码头查询市场运营的的哪几个部分,铲除了烦杂的爆表结构类型,将码头查询市场运营的的局部局面显现出脑海。各种图形优质描绘关健资料,不论什么是箱本职务量的涨落对比性,仍然专用设备速率的动态讯息波动,全都在讯息交互式表层中明确可辨。讯息交互式风采展示英文让数据文件“你说话”,助推工作人员如何快速捉取关健资料,高质量行政决策,推动了码头查询稳步推进向前。
龙拱港智会生产方式资料手机平台的上限,的深度洞察了以前未积极主动回收利用的资料资源英文,为海海港口数子化经济转型颠覆性全新了高新科技策略。下每一步,龙拱港将接着发扬全新成长理念,总是生命的进化和利用创新科技水平、新利用,为海海港口高品线质量成长贡献率力度。
文/图丨董栋